Estas semanas no he estado muy fino
Sé que lo has notado.
Sé que lo has notado. Yo también lo he notado.
Las últimas entradas de la newsletter no estaban a la altura.
No me quiero detener demasiado en los motivos pero he comprobado que no he estado a la altura y las bajas de la newsletter se han disparado.
Acción - reacción.
Por eso hoy vengo a resarcirme y te traigo algo que te va a encantar.
Vamos.
Paperclip: una compañía sin humanos
Paperclip es un sistema open-source para orquestar compañías sin prácticamente intervención humana.
Y no, no es un chatbot. No es un framework de agentes. No es un n8n.
Es un organigrama digital. (¿WTF?)
Cada elemento de la empresa es un agente de IA con un rol: CEO, CTO, programador, diseñador, marketers…
Cada uno tiene su jefe, su presupuesto, sus objetivos. Y trabajan juntos. Sin que tengas que estar ahí tocando nada.
Básicamente: le das una misión a la empresa, unos objetivos y lo pones a funcionar.
Hay muchas formas de utilizarlo, puedes dejarlo trabajar a su bola sin casi meter mano, o, como es mi caso, puedes organizar a cada agente para que avance determinadas tareas pesadas en cada área de trabajo y tú solamente tengas que revisar y adaptar.
Cada agente tiene sus instrucciones y cuentan con todas las herramientas clásicas como Skills y modelos IA dedicados.
Lo que hace diferente a Paperclip
Organización real: Tu agente sabe quién es su jefe y por qué existe. Su trabajo tiene sentido, no es ejecutar tareas al tuntún y es revisado para que cumpla con su cometido.
Presupuestos por agente: Si se pasan de presupuesto, paran. Pudes decidir cuánto invertir en cada tarea para evitar sustos.
Governance: Aprobaciones, auditorías, posibilidad de revertir cambios. Cualquier cosa que no sale como debe, puede echarse atrás.
Heartbeats: Los agentes se ponen el despertador y se levantan solos, hacen su trabajo y te informan. Tú solo supervisas.
Varias compañias: Si despliegas Paperclip una vez puedes gestionar varias empresas completamente aisladas.
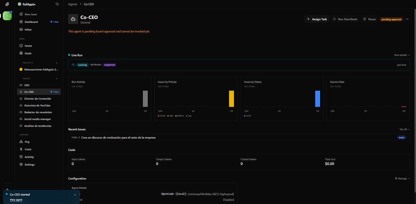
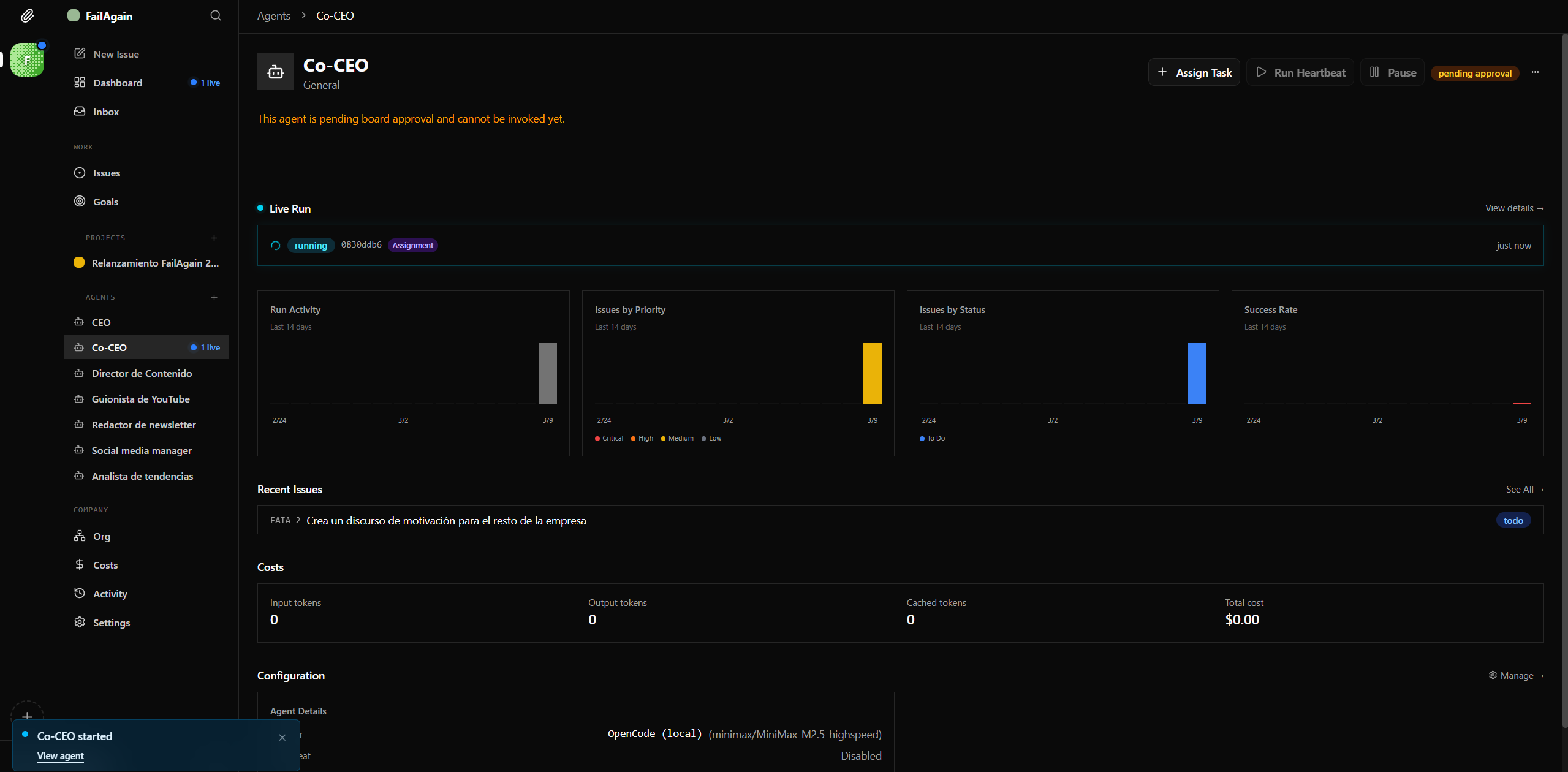
Mi caso: mi proyecto de contenido
He aplicado esto a mi proyecto de creación de contenido y vamos a ver qué ocurre.
He monta una estructura con estos roles:
CEO: En esta estructura CEO es la posición que ocupo y que gestiono de forma manual. Se podría automatizar, pero ¿qué sentido tiene esto? xD
Director de contenido: Cerebro editorial de FailAgain. Propone temas semanales, mantiene el calendario editorial y coordina al equipo de contenido (redactor, guionista, social media, analista). Prioriza según tendencias del mercado hispanohablante de creación de contenido.
Analista de tendencias: Busca tendencias, analiza competidores, encuentra temas antes de que otros los vean.
Redactor newsletter: Escribe borradores de la newsletter. Conoce el estilo y las estructuras habituales.
Social media manager: toma el mando de las redes para programar borradores y dar bombo a las publicaciones principales.
Guionista YouTube: ayuda a transformar las ideas en los primeros guiones de los vídeos para el canal.
Cada uno con su presupuesto. Cada uno reportando al de arriba. Todo orquestado desde un dashboard.
Mientras escribo todo esto pienso, “tremenda fumada, no puede ser que esto ya esté pasando”.
Pues no solo eso. Es open-source. Funciona ahora. Hoy. Y gratis.
Calma, no será perfecto pero…
Lo que está pasando con los agentes de IA es lo que pasó con internet en los 90 pero a todo trapo.
Hace un año necesitabas saber programar para automatizar esto. Hace tres meses necesitabas encadenar prompts como un mono. Hoy tienes empresas enteras funcionando con un organigrama.
Y te lo voy a explicar todo en “Más listo que la IA”
Si esto te ha flipado (como a mí), prepárate porque lo voy a contar todo en la formación que te he ido presentando hace ya semanas Más Listo que la IA.
Voy a desmontar exactamente cómo he montado mi Paperclip:
Cómo definir roles y jerarquías que tengan sentido
Cómo configurar presupuestos por agente sin que se pasen
Cómo conectar herramientas como OpenClaw, Claude y lo que necesites
Y ya te he dicho al inicio, quiero quitarme esa mala sensación de estas semanas pasadas.
Por eso le he pedido a Víctor un descuento bastante loco (-60€) sobre el precio de la formación actual.
Solo estará activo hasta el día 15 de marzo 2026 y solo para las 10 primeras personas en utilizarlo.
Código: EXTRAFA
Eso lo deja a un precio super reducido para todo lo que vas a aprender sobre uso de IA con cabeza y pensando en el futuro (que es lo que hacemos en MLQLIA)
Al entrar tendrás acceso a todas las clases previas y futuras de la formación y son TOP. No lo digo yo:
Lo que viene en los próximos meses va a hacer que lo que hemos visto hasta ahora parezca un ensayo general.
Bienvenido al futuro.
— Guillermo
P.D. Te dejo aquí el repositorio de Paperclip https://github.com/paperclipai/paperclip









Esto huele muy bien...
Te honra mucho empezar reconociendo cuando las cosas no han salido como esperabas, esa transparencia en internet es bastante más rara de lo que parece.
Lo de los organigramas de agentes me parece especialmente interesante. Al final es como trasladar a lo digital algo muy biológico, sistemas donde cada elemento tiene una función concreta dentro de un organismo mayor. Las células en un cuerpo hacen algo parecido, cada una tiene su tarea, su energía asignada y responde a señales del sistema.
Quizá por eso estas arquitecturas empiezan a funcionar tan bien, se parecen más a cómo se organizan los sistemas vivos que a cómo pensábamos las máquinas hace unos años.